Zuverlässiges Monitoring und Reporting

Nicht nur unsere eigene Infrastruktur wird von uns überwacht, sondern auf Wunsch auch die Systeme unserer Kunden. Für das Monitoring setzen wir auf Icinga2 mit einer Vielzahl selbst entwickelter Plugins. Dadurch überwachen wir diverse Dienste und Parameter unserer Server, um bei Problemen schnell agieren zu können. Die Alarmierung erfolgt dabei 24/7 via E-Mail, SMS oder Signal-Messenger.

Icinga2 wird bei uns als Master-System primär mit Debian Linux betrieben.
Alternativ gibt es Pakete von Icinga2 für Ubuntu, Raspbian, RedHat Enterprise Linux (RHEL), CentOS, Oracle Enterprise Linux (OEL), Fedora, openSUSE und SuSE Enterprise Linux (SLES). Die Community stellt zudem Pakete für Gentoo, FreeBSD, OpenBSD, ArchLinux und Alpine Linux zur Verfügung.
Zudem gibt es für die Überwachung von Windows-Systemen einen entsprechenden Agenten.
Für die Überwachung weiterer unixoider Systeme wie AIX, Solaris, IRIX oder HP-UX gibt es diverse Nagios-Plugins, die mit Icinga2 kompatibel sind.
aipi verfügt langjährige Erfahrung im Betrieb von Nagios/Icinga2 und passt Ihre Monitoring-Installation gerne Ihren Bedürfnissen an.
Website-Monitoring
Im Bereich Webhosting, Webdesign und Suchmaschinenoptimierung sind schnelle Ladezeiten wichtig. Wir beobachten u.a. das Verhalten der bei uns gehosteten Seiten über unsere Monitoring-Tools:

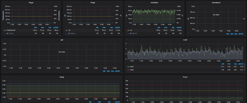
Grafische Darstellung im Monitoring
Für die Visualisierung der zahlreichen Daten nutzen wir Graphana als Werkzeug. Die Graphen können damit individuell angepasst werden. Auch die o.a. Darstellung der Website-Ladezeiten wurde damit realisiert.

